
Do you struggle to keep track of all your company’s devices?
Is managing IT assets a mess, causing lost time and money?
Вы не одиноки.
Many businesses face these exact issues, resulting in безопасность риски.
This is where Atera Asset Management comes in.
It’s a powerful tool designed to help you get a clear picture of all your IT equipment.
In this guide, we’ll show you exactly how to use Atera asset management in 2025, making your IT life much easier.

Готовы оптимизировать ваши процессы? управление ИТБолее 90% пользователей Atera отмечают повышение эффективности в течение первого месяца.
Understanding Atera Asset Management
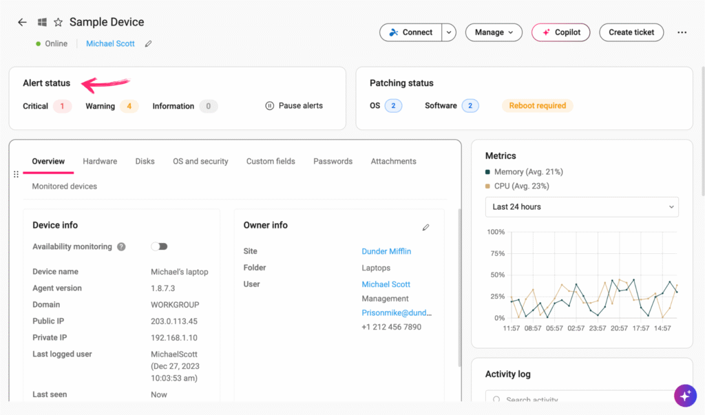
Atera Asset Management is a central tool.
It helps you keep track of all your company’s tech stuff like computers, software, and printers.
It gives you a clear, real-time picture of what you own, where it is, and how it’s being used.
This makes managing your IT much simpler.

What is Atera Asset Management?
Atera Asset Management is a central tool. It helps you keep track of all your company’s tech stuff. This includes:
- Компьютеры: Like laptops and desktops.
- Software: Programs and apps.
- Printers and other устройства: Anything connected to your network.
Think of it as a comprehensive, organized list. It gives you a clear picture of what you own.
It also shows where things are and how they are used.
This tool is part of Atera’s larger system.
This system enables you to manage your IT tasks from a single location.

Why is Asset Management Crucial in 2025?
In 2025, knowing your tech inside and out is more important than ever. Here’s why:
- Save Money: You can find unused software. You can also see older equipment that needs to go. This stops you from buying things you don’t need.
- Be More Secure: Knowing what devices are on your network allows you to protect them more effectively. It helps stop bad guys from getting in.
- Follow the Rules: Many rules require you to track your software and hardware. Asset management helps you follow these rules. This avoids big fines.
- Работайте эффективнее: It makes IT jobs easier and faster. You spend less time searching for information.
- Делать Better Choices: When you have all the facts, you can decide better. For example, when to upgrade computers or buy new software.
Are you still using old spreadsheets to track your tech?
It’s time to try something better. Atera helps you gain a real understanding of your IT assets.
Getting Started with Atera Asset Management
Ready to start using Atera to manage your tech gear? The first steps are simple.

1. Deploying Atera Agents
This is how Atera learns about your devices.
What is an Agent? It’s a tiny piece of software. You put it on each computer or device you want to watch.
Что оно делает? This agent collects info. It informs Atera about the device’s components, software, and operational status. It’s like a spy that sends back reports.
How to put them on?
- You can install them one at a time.
- For many computers, you can use a special program that puts them all on at once. This saves a lot of time!
Think of it like putting a name tag on every item. That name tag helps Atera keep track of things.
2. Network Discovery
Atera can also find devices that don’t have an agent.
Что это делает: Atera can scan your whole network. It looks for all connected devices.
Why it’s cool: It helps you find things you might have forgotten. This provides a comprehensive view of everything on your network.
What it finds:
- Their internet address (IP address).
- What kind of operating system they use (like Windows or Мак).
- Basic details about their parts.
This step helps make sure nothing is missed.

3. Setting Up Custom Asset Fields
Atera lets you add your details to each asset.
Сделайте это своим: You can add specific information that matters to your company.
Примеры:
- Который department uses it?
- When was it bought?
- When does the warranty end?
- Who is the person using it?
This helps you organize your assets exactly how you need them.
It makes finding specific details super easy позже на.
Tracking and Managing Your Assets
Once your devices are in Atera, you can start managing them effectively.
Let’s look at the main things you can do.

Hardware Asset Management
This part is all about your physical devices. Atera gives you a real-time inventory of what’s inside each computer, so you can see:
- Its brain (CPU)
- Memory (БАРАН)
- Storage space
- Model and serial number
No more guessing what parts are in each machine! This info is updated live, so it’s always fresh and accurate.
Do you have devices in different offices? Atera helps you with location tracking. You’ll know exactly where each one is, making it easy to find a specific laptop or printer.
A big benefit is warranty management. You can track when a device’s warranty runs out.
This helps you plan to fix or replace things before they break and cost you more money, avoiding unexpected repair costs.
Atera also helps with lifecycle management. Every piece of hardware has a life cycle, from when you buy it to when you dispose of it. Atera helps you manage this entire journey.
You may be unable to access some sites because the website is using a security service to protect itself from online attacks.
The action you just performed triggered the security solution.
There are several actions that could trigger this block including submitting a certain word or phrase, a sql command or malformed данные.
What can you do if you are blocked? You can email the site owner to let them know you were blocked.
Please include what you were doing when this page came up and the cloudflare ray id found at the bottom of the page.
This is the cloudflare ray id.
2. Software Asset Management
This focuses on all the programs and apps on your devices.
Atera identifies all software installed on your computers, providing a comprehensive list of everything.
It also helps with license management.
Software often needs a license to be used legally.
Atera helps you track these licenses, ensuring you have enough for everyone and avoiding significant fines.
You can easily see if you’re paying for too many licenses, or not enough!
A useful feature is the detection of unauthorized software.
Sometimes, people install programs they shouldn’t. Atera can spot these.
This helps keep your network safe from bad or unapproved software.

3. User and Device Association
This feature links people to their tech.
You can easily see which person is using which computer or device.
This makes fixing problems much faster!
If someone calls for help, you can quickly identify the device they are using and what’s on it, thereby speeding up your support process.
Advanced Asset Management Capabilities
Atera doesn’t just list your assets. It also features smart capabilities to help you work more efficiently and effectively.

1. Automated Monitoring & Alerts
Представлять себе your devices telling you when they have a problem. Atera can do this.
- You can set up alerts for important things.
- For example, if a computer’s storage is almost full, or if a device suddenly turns off.
- Atera sends you a message. This helps you address small issues before they escalate into major problems.
- This way, you can resolve issues before people even notice there’s a problem.
2. Patch Management Integration
Keeping your software up to date is crucial to security. Atera’s asset management works hand-in-hand with this.
- Atera ensures that all the devices it finds receive the necessary updates. These are called “patches.”
- This is super important for keeping your computers safe and running smoothly.
- It means less worry about security holes in your software.

3. Удаленный доступ и управление
What if you need to fix a computer that’s far away?
- Atera lets you access any managed device from anywhere.
- You can fix problems without being right next to the computer.
- This feature is linked to the asset data. This allows you to quickly identify the issue with the device and make a faster repair.
4. Reporting & Analytics
Atera can turn all your asset data into easy-to-read reports.
- You can obtain detailed reports on your hardware, software, and the duration of asset usage.
- These reports show you how your tech is being used.
- You can identify trends and make more informed choices.
- There are also simple dashboards to provide a quick overview of everything.
5. IT Autopilot & AI Copilot
In 2025, Atera is getting even smarter with AI.
ИТ-автопилот: This feature automates routine tasks.
- Imagine devices checking their health!
- It can help fix basic problems automatically.
ИИ-второй пилот: This is like having a smart helper for your IT team.
- It gives smart ideas for fixing problems.
- It can even write scripts to help manage assets.
- It helps you better understand your asset data.
- It’s your smart assistant for asset insights.
Передовые методы
Having a great tool like Atera is just the start.
To get the most out of it, you need to use it wisely.
Here are some simple tips for 2025.

1. Regular Audits
Think of this as cleaning your room. You wouldn’t want old toys mixed with new ones, right?
- Check your asset data often.
- Ensure that all information in Atera is accurate.
- Keep your inventory clean and current.
- This helps you avoid mistakes and always have the right information.
2. Define Clear Policies
Everyone on your team should be familiar with the rules for tech gear.
- Establish clear guidelines for purchasing new technology.
- Explain how devices should be used.
- Determine what happens when it’s time to dispose of old equipment.
- Everyone on your team should be familiar with the rules.
3. Integrate with IT Workflows
Make Atera a part of how your IT team already works.
- Link your asset data to your help desk tickets.
- When someone reports a problem, you can quickly see their device details in Atera.
- This makes fixing things much faster and smoother.
4. Utilize Automation Profiles
Let Atera handle the tedious, repetitive tasks for you.
- Set up rules to automate tasks.
- For example, automatically install software, apply updates, or change settings on multiple devices simultaneously.
- This saves a lot of time and helps prevent human errors.
5. Train Your Team
Ensure that everyone who uses Atera is familiar with its use.
- Teach your team about all the features of Atera for managing assets.
- Empower your team to maximize the platform’s potential.
- When everyone knows how to use it, your asset management will be much better.
Заключение
Atera Asset Management is a very helpful tool.
It’s much more than just a list of your tech stuff.
It’s a smart way for any IT team to work better.
By using the steps and tips we talked about, you can see all your tech clearly.
This helps you make things safer and work faster.
Atera gives you the tools you need to stay on top of your IT.
Are you ready to transform your approach to managing computers and software?
Atera helps you get control of all your tech. Start making your IT life easier today!
Часто задаваемые вопросы
What are the main benefits of using Atera for asset management?
Atera helps save money by finding unused software and old hardware. It also enhances security, enables you to adhere to rules, and makes IT tasks significantly more efficient.
How does Atera discover all my devices?
Atera uses small “agents” installed on devices to gather real-time data. It also performs network scans to find other connected devices, even without an agent.
Can Atera help me manage software licenses?
Yes, Atera tracks all installed software and manages licenses. This ensures you comply with rules and avoid fines, helping you use your software wisely.
What kind of reports can I get from Atera Asset Management?
You can obtain reports on hardware details, software inventory, and asset lifecycle management. These reports help you understand asset use and make smart decisions.
How does Atera use AI in asset management?
Atera’s AI features, including IT Autopilot and AI Copilot, automate tasks and provide intelligent suggestions. This enables IT teams to resolve issues more quickly and manage assets more effectively.













